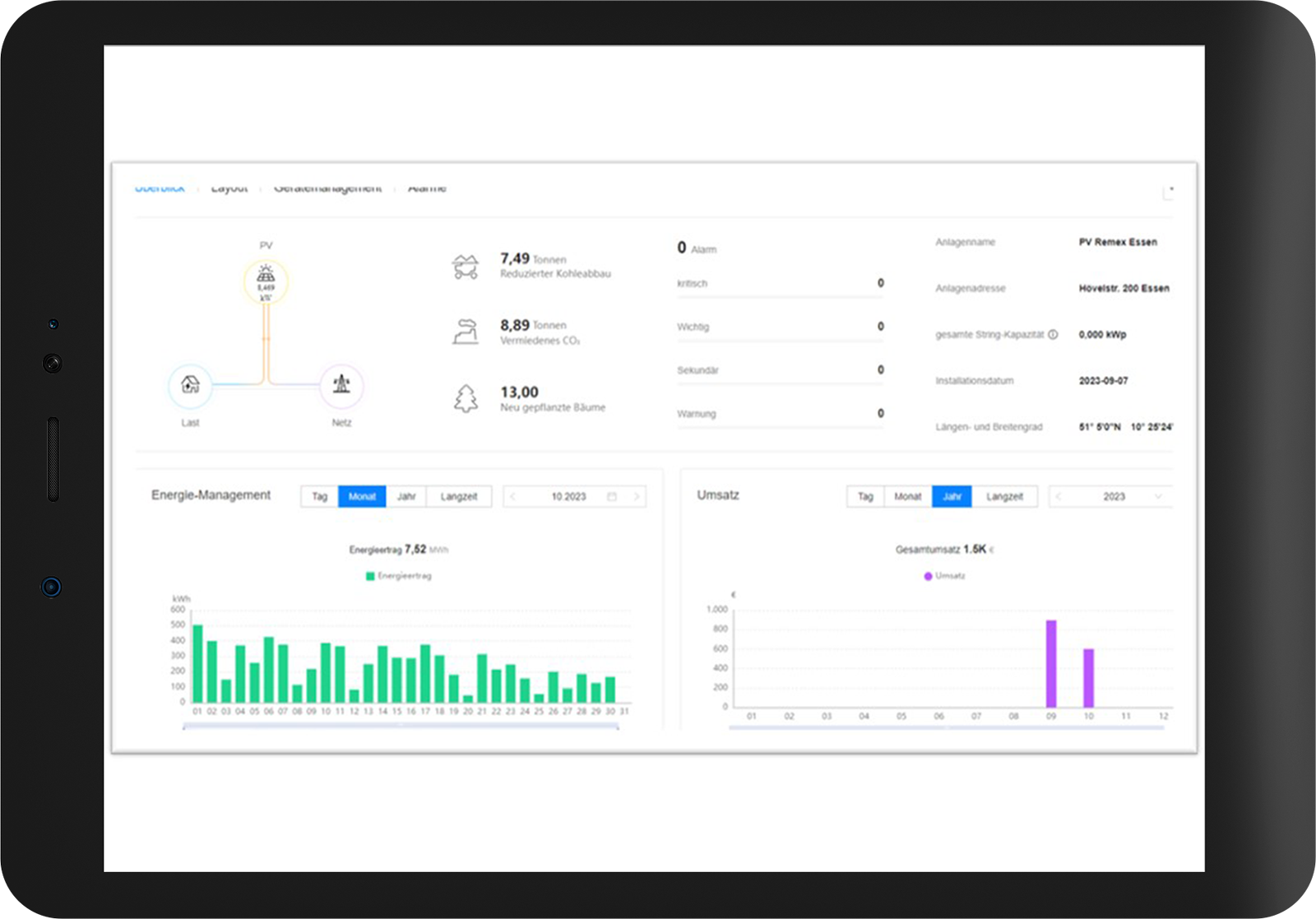
Since this year, the Essen facility has been working with photovoltaics. In October 2023, 7,520 kWh were generated via the facility’s own photovoltaic system.
Energy consumption
Construction waste processing plants are mostly powered by electricity. Energy consumption varies from plant to plant depending on factors such as plant capacity, the composition of the input material, the size of the premises and the complexity of the processing. Our Essen facility currently offers an interesting calculation example. The latest energy audit there showed that the plant consumes around 200,000 kWh of electricity. In addition, construction machinery such as wheel loaders and excavators are used for feeding, transferring and loading material.
Based on the official CO2 emission factors of 485 g per kWh from the German electricity grid published by the Federal Environment Agency, this results in emissions of 97 tonnes of CO2 equivalent for the Essen plant. If diesel consumption with an emission factor of 3.41 kg per litre is included in the calculation, the plant generated CO2 emissions of 227 tonnes in 2022. This corresponds to 1.5 kg CO2 eq. per tonne of RC processed.
The emission load in tonnes of CO2 is calculated from the consumption value (e.g. electricity in kWh) multiplied by the emission factor (emissions per unit, e.g. tonnes of CO2 equivalent per kWh). The values for the electricity mix, which is subject to change, are published annually for Germany by the Federal Environment Agency. CO2 equivalents (CO2 eq.) are a unit of measurement used to standardise the climate impact of different greenhouse gases, including carbon dioxide (CO2) and other greenhouse gases such as methane and nitrous oxide/laughing gas.
Industrial emissions
According to the Federal Environment Agency, around 746 million tonnes of greenhouse gases were emitted in Germany in 2022, slightly more than 20 % of which came from the industrial sector. Of the industrial greenhouse gases, 58 million tonnes alone are attributable to 30 emitters from the iron/steel and cement industries. In order to put this into perspective in relation to the emissions of the RC building materials industry, we looked at other construction waste processing plants of the REMEX Group in addition to the Essen facility. Based on electricity and diesel consumption data, we calculated a conservative emission value of 4.5 kg CO2-eq. for the processing of one tonne of recycled aggregates. Extrapolated to the total German production volume of 77 million tonnes, this results in annual carbon dioxide emissions of 346,000 tonnes. This corresponds to less than 0.05 % of total German greenhouse gas emissions.
“Since August, we have been marketing recycled building materials with an improved carbon footprint in Essen. This is how we are doing our bit, albeit on a small scale, to combat climate change.”
Dietmar Lakenberg, Head of Operation Essen
Potential for sustainable energy production
Not all of our facilities are suitable for the installation of photovoltaic elements. At our Hövelstraße site in Essen, there are two buildings that meet the structural requirements and offer sufficient space for 476 PV elements. The capacity installed since the summer of this year amounts to 176 kWp. On ideal days, this can generate 82 % of daily electricity consumption and, over the course of the year, a good 50 % of total electricity consumption, which leads to an approximate halving of CO2 emissions from electricity. The result is a 15 % reduction in total emissions in Essen. The REMEX Group operates photovoltaic systems at five locations, giving it an installed peak capacity of 1.5 MWp per year.
kWp stands for kilowatt peak and refers to the peak power that photovoltaic modules can achieve under standardised conditions.
To calculate CO2 emissions, we recommend using the calculator provided by the Bavarian State Office for the Environment (LfU Bayern), which can be accessed via the following link: lfu-bayern.remex.de
